PROSA

PROSA

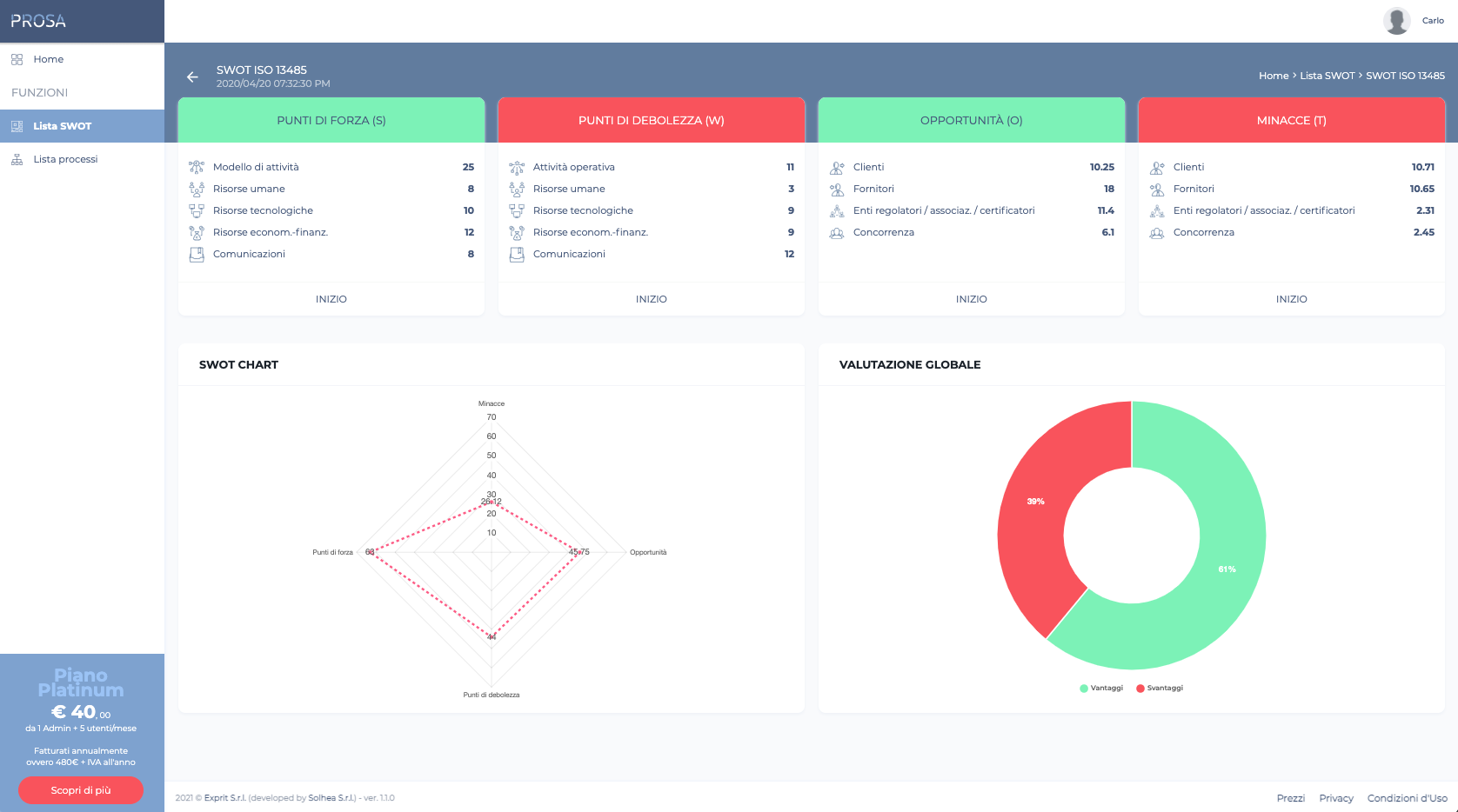
PROSA è un utile strumento per gestire il Risk Assessement organizzativo. E’ dal 2015 che le norme ISO si sono concentrate sul concetto di rischio e, in particolar modo, su tutti gli aspetti da analizzare riguardanti l’analisi del contesto, l’analisi dei cambiamenti e l’analisi dei processi.

#Healthcare#Home Features#Software Desktop
Alessandro Fantini
CEO - EXPRIT SRL
Ho conosciuto qualche anno fa Carlo, in occasione di una collaborazione. Oggi, oltre che amici, sono Professionisti importanti ed attivi a supporto della mia attività.

La richiesta

Sviluppare un aiuto per tutti i manager che si trovano ad organizzare un sistema di gestione e devono fare una analisi completa

Le caratteristiche principali

  • SWOT FLESSIBILE – Uno strumento di analisi del contesto organizzativo rivolto a tutte le aziende per il monitoraggio del proprio sistema di qualità.
  • ANALISI DEI PROCESSI – Il modo più semplice per effettuare l’analisi e la pesatura del rischio dei processi aziendali.
  • PIANI DI MIGLIORAMENTO E MITIGAZIONE – Una procedura di individuazione e monitoraggio dei piani di valorizzazione e mitigazione del rischio.

La soluzione

Con i suoi moduli Prosa fornisce gli strumenti per la gestione del tuo Risk Assessement. La gestione dei processi, ovunque sei. Prosa è un applicativo multipiattaforma che opera sia su dispositivi desktop che tablet.

I nostri principali compiti

  • Creare un applicativo web responsive, fruibile attraverso i normali browser desktop o tablet.
  • Studiare un’interfaccia utente semplice ed intuitiva, adatta alle attività richieste.
  • Integrare i gateway di pagamento PayPal e Stripe, per garantire all’utente finale dei metodi semplici e sicuri di pagamento.
  • Gestire dei profili differenziati in relazione ai diversi piani di pagamento.

Screenshots